Väčšina obchodníkov má svoj štýl, svoje "fígle" a svoj systém (ako vidíme z praxe, často vo forme poznámkového bloku alebo v hlave). Lenže... keď sa navyšuje počet klientov, dopytov a úloh, aj ten najlepší obchodník začne niečo prehliadať. A práve tu vieme pomôcť vďaka nášmu CRM systému Mango - je taký tichý pomocník, ktorý stráži to, čo my občas nestíhame.
Pozrime sa spoločne na 5 najčastejších predajných chýb, ktoré sme z praxe vypozorovali, a ukážeme, ako ich Mango dokáže eliminovať.
1. Zabudnutý follow-up
Chyba: Obchodník odošle ponuku... a potom ticho. Klient "sa ešte neozval". Medzitým ponuku získa konkurencia. Veľmi často sa s podobným scenárom stretávame u klientov. Pripomína to aj vám niečo?
Ako vám vie CRM Mango pomôcť? V našom CRM si viete nastaviť pohodlne a jednoducho pripomienky, úlohy aj automatické upozornenia, ktoré vám pripomenú, že je čas ozvať sa klientovi. Navyše, systém vám ukáže, ktoré ponuky už "stáli" príliš dlho bez reakcie.
Mango tip: Nastavte si automatické pripomienky vždy o 3-5 dní po odoslaní ponuky - follow-up v pravý čas rozhoduje o úspechu.
2. Stratené informácie o zákazníkovi
Chyba: „Ten zákazník už volal... počkaj, s kým to riešil a kedy?"
Ako vám vie CRM Mango pomôcť? Bez prehľadného systému sa ľahko stratí história komunikácie, poznámky alebo detaily o dohodnutých podmienkach. V CRM Mango je každý kontakt, e-mail, poznámka, úloha, ponuka objednávka a konečná fakturácia na jednom mieste. Keď sa klient ozve, stačí otvoriť jeho kartu a vidíme celú históriu našej spolupráce.
Mango tip: Používajte vlastné stĺpce v adresári - pridávajte a zbierajte také informácie, ktoré sú pre váš biznis dôležité (napríklad veľkosť vozového parku, typ techniky, oblasť pôsobenia - jednoducho čokoľvek).
3. Nejasné priority a chaos v úlohách
Chyba: Obchodník má 15 dopytov, 7 otvorených ponúk a 3 stretnutia - ale netuší, čomu sa venovať skôr. Výsledok? Najväčšia príležitosť zapadne medzi menej dôležité úlohy.
Ako vám vie CRM Mango pomôcť? Mango pomáha vizualizovať pipeline - akúsi postupnosť krokov až po výsledok, čo predstavuje v mnohých prípadoch uzatvorený obchod. V Mangu vieme filtrovať podľa priority, zodpovednej/priradenej osoby alebo vizualizovať obchody podľa pravdepodobnosti úspechu.
Mango tip: Sledujte svoje najviac "horúce" úlohy, príležitosti, povinnosti priamo na nástenke - Mango vám prehľadne ukáže, ktoré povinnosti si zaslúžia okamžitú pozornosť, ktoré úlohy a povinnosti máte po termíne, ako dlho sú po termíne. Otvoríte si Mango a hneď viete, čo najviac horí.
4. Nedostatok prehľadu o výkonnosti tímu
Chyba: Manažér sa pýta: „Koľko ponúk sme poslali tento mesiac? Kto má najlepšie výsledky?" A odpoveď? Excel, ručné počítanie, komplikované tabuľky.
Ako vám vie CRM Mango pomôcť? Vstavané prehľady a reporty ukazujú výkon tímu v reálnom čase - počet uzatvorených obchodov, úspešnosť, zdroje leadov a pod. Nie je potrebné si viesť súbežne akékoľvek tabuľky. Všetko vidíte jasne v Mangu prostredníctvom grafov a presných čísel.
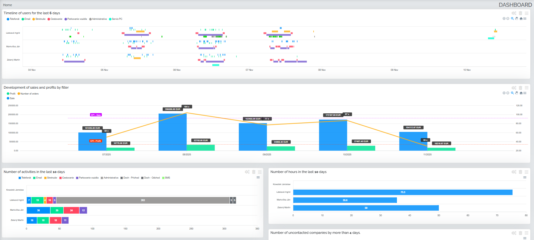
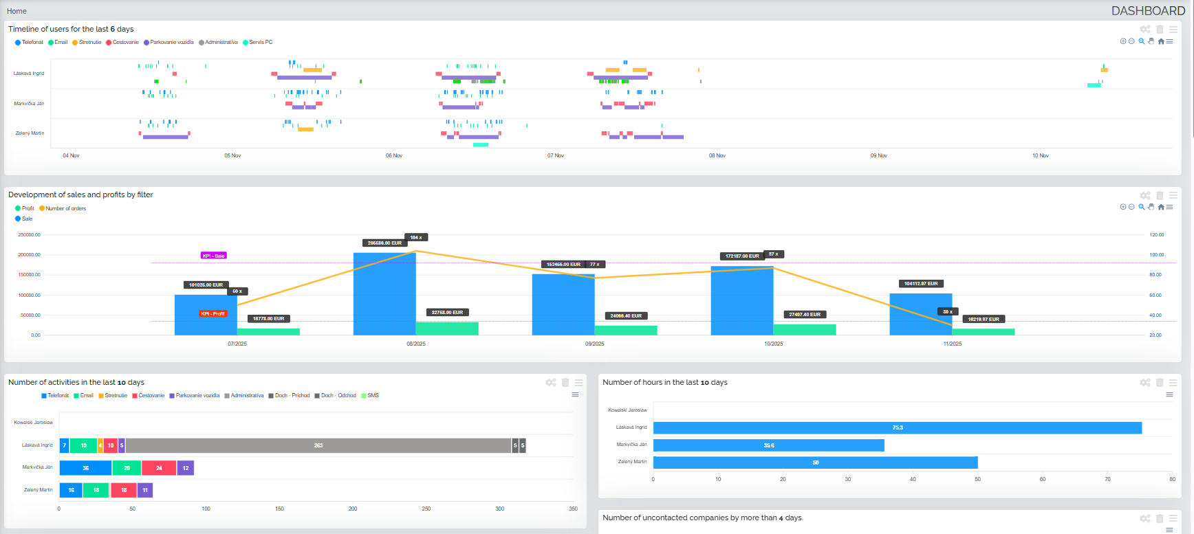
Mango tip: Nastavte si týždenný report na e-mail - každý pondelok máte prehľadne všetky výsledky ako na tanieri. Alebo si usporiadajte svoju nástenku tak, aby vám Mango vždy po prihlásení ukázalo tie najdôležitejšie štatistiky. Aj takto vie vyzerať váš prehľad po prihlásení do Manga.
5. Zbytočné administratívne straty
Chyba: Obchodníci trávia viac času vypisovaním formulárov, hľadaním e-mailov a prepisovaním údajov než samotným predajom.
Ako vám vie CRM Mango pomôcť? Mango vie automatizovať rutinné úlohy, ako napríklad vytvorenie objednávky priamo z ponuky, kopírovanie údajov do dokumentov, prepojenie e-mailov a telefonátov priamo do aktivít, generovanie reportov. Čas, ktorý sa ušetrí je venovaný tomu, čo naozaj zarába - klientom.
Mango tip: Použite vzory ponúk a zmlúv - vytvorené raz, používané pri každom klientovi. Mango doplní dáta automaticky.
Menej chaosu, viac predaja!
Každý obchodník robí chyby. Dôležité je však to, ako rýchlo ich vie odstrániť. Mango nie je len o "tabuľkách" - je to nástroj, ktorý pomáha mať jasno v číslach, úlohách a klientoch. Takže namiesto - „zabudol som/neviem to nájsť" budete hovoriť: „mám to v Mangu". Zistite ako môže aj vám naše CRM Mango eliminovať vaše predajné chyby. Spoločne identifikujeme vaše slabé miesta a navrhneme riešenie šité na mieru.


